近几年来,由于环保政策趋严,尤其是“碳达峰、碳中和”目标的提出,MVR蒸发设备相较传统单效多效蒸发设备,热效率高,节省能源,功耗低,因其显著的节能性得到大量的推广,广泛应用于化工、制药、造纸、环保、污水处理、海水淡化等行业。目前国内蒸发器市场的结构依然是以传统多效蒸发器为主和部分MVR蒸发器为辅的格局,随着国家对节能减排政策的深入贯彻和企业面对越发激烈的市场竞争环境,将有更多的企业采用MVR蒸发技术来替代传统蒸发技术。
应用系统概述
MVR是机械蒸汽再压缩技术,Mechanical Vapor Recompression的简称。MVR是重新利用它自身产生的二次蒸汽的能量,从而减少对外界能源的需求的一项节能技术。
工作原理
MVR蒸发器不同于普通的单效蒸发器或者多效蒸发器,也不同于普通的降膜蒸发器,MVR蒸发器为单体蒸发器,根据所需产品浓度的不同采取分段式蒸发。 工作过程 MVR蒸发器工作过程是将低温位的蒸汽经压缩机压缩,温度、压力提高,热焓增加,然后进入换热器冷凝,以充分利用蒸汽的潜热。除开车启动外,整个蒸发过程中无需生蒸汽从蒸发器出来的二次蒸汽。 MVR蒸发器采用压缩机提高二次蒸汽的能量,并对提高能量的二次蒸汽加以利用,回收二次蒸汽的潜热,具体为:将蒸发器产生的二次蒸汽,通过压缩机的绝热压缩,使其压力、温度提高后,再作为加热蒸汽送入蒸发器的加热室,冷凝放热,因此蒸汽的潜热得到了回收利用。冷料再进入蒸发器前,通过热交换器吸收了冷凝水的热量,使之温度升高,同时也冷却了冷凝液和完成液,进一步提高热的利用率。

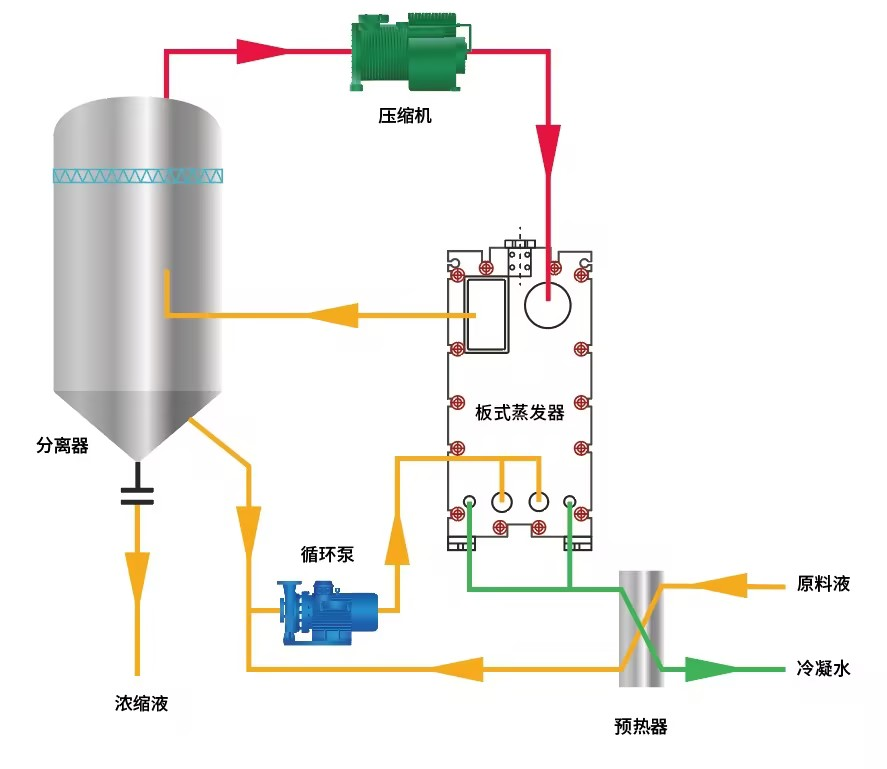
MVR蒸发结晶流程图
系统组成 1)蒸发器:主体设备,包含加热器、分离器、循环泵等设备。
2)压缩机系统:整套MVR蒸发系统中的核心设备,压缩二次蒸汽提供蒸发热源,提高二次蒸汽的热焓。
3)预热器:余热利用及提高进料温度。
4)真空系统:维持整个系统的真空度,从装置中抽出部分不凝气体以及溶液带入的气体,以达到系统稳定的蒸发状态。
5)控制系统:PLC或DCS系统。压缩机转速、阀门、流量计、温度、压力的控制调节,以达到自动蒸发、清洗、停机等操作。自动报警,系统自动保护,以保持系统动态平衡。
麦克项目客户背景及测量要求
客户背景:
华南某家环保行业公司,处理工业废水项目,使用MVR蒸发器将这类行业中的废水去除有机物和无机物,将水资源回用,低成本解决工业废水难题。在整个处理环节中,需要测量压力液位温度和流量相关参量。
测量要求:
废水通过MVR蒸发器多次蒸发进行水资源回收,在此期间,工业废水在蒸发阶段,介质通常处于密封压力容器内高温高压状态,具有腐蚀性,同时被测介质由于环境温度变化会产生固化或者结晶,每次更换一批介质需严格净化测量头,在悬浮液体和高粘度介质情况下,测量头必须保持清洁卫生。
此前,客户使用的是国外某品牌的智能压力变送器及流量计。迫于终端客户逐年的价格谈判,客户对于供应链降成本,符合工况的国产化替代有很迫切的需求,在筛选符合工况的产品进行多年的测试。
于是,这家环保公司迫切地需要耐化学腐蚀,使用寿命长的智能压力变送器和流量计,以便对MVR蒸发器内的工业废水进行可靠和长期稳定的计量。
麦克解决方案
麦克推荐使用MDM7000-LP型智能差压远传变送器,MDM7000-LT型智能差压液位变送器来测量容器介质气液体的压力。这两款智能差压变送器采用先进的单晶硅压阻技术,适用于强腐蚀性化学品的严苛应用。因此,它尤其适用于MVR蒸发系统应用中的工业介质持续测量。
MDM7000-LP型智能差压远传变送器用于实时监测分离器的液位,进行加料控制,使整个系统高效运行。MDM7000-LT型智能差压液位变送器用于实时监测冷凝水罐的液位,为冷凝器及时补给水,让泠凝器达到迅速冷凝,同时监测原料罐以及母液罐的原液液位高度,当液位消耗的时候,加原液保持工艺的正常进行。
加热器和分离器中还配备了一款MTM4831型温度变送器,它用于监测加热器中蒸汽温度,持续的加热原液,进行溶液、溶质的分离,同时监测分离器的腔体温度,将溶质和溶剂进行高效分离。
进料泵中还配备一款MFE600E型电磁流量计,它用于计算进料泵原料液的体积,累计流量。
这样配备使得MVR蒸发设备的工艺安全和效率得到了显著提升。由于此特有的耐腐蚀测量结构,麦克仪表具有可观的使用寿命,并且不会引发泄漏,从而显著地降低了工作人员的风险。此前需要不停地维护、更换产品,现在也已不再成为困扰。
产品推荐
在MVR蒸发系统中,麦克公司根据应用工况,可提供多项对应的智能测量仪表,如智能压力变送器、液位变送器、温度变送器、流量计等,可在不同监测点、控制点对生产工艺过程中的参数信息进行记录、监测以及控制。
MDM7000-LP型智能差压远传变送器 量程:40kPa~3Mpa; 精度 :±0.05%、±0.075%量程上限+隔膜系统的影响 工作温度:-10℃~70℃; 输出:4mA~20mA DC+HART;4mA~20mA DC+HART(本安型); 认证:PCEC、ATEX、IECEx、CSA、CE、RoHS、CCS、HART; MDM7000-LT型智能差压液位变送器 量程:40kPa~3Mpa; 精度 :±0.05%、±0.075%量程上限+隔膜系统的影响; 工作温度:-10℃~70℃; 输出:4mA~20mA DC+HART;4mA~20mA DC+HART(本安型); 认证:PCEC、ATEX、IECEx、CSA、RoHS、CE、CCS、HART; 量程:-200°C~0℃~500°C; 精度 :±1.0%FS(-200°C...0°C~ 500°C); 工作温度:-25℃ ~70℃; 输出:4mA~20mA DC;4mA~20mADC+HART;4mA~20mADC+RS485;RS485;热电阻; 认证 :隔爆、本安、CCS MFE600E型电磁流量计 量程:口径DN25~DN200; 精度 :±0.2%FS;±0.5%FS; 工作温度:-40℃~60℃; 输出:4mA~20mA DC;Hart;频率、脉冲;RS485 (ModBus 协议)RS232 输出; 认证 :TS、CNEX、CE、CCS。 1、MVR蒸发器在环保领域是用于处理工业废水 将工业废水蒸发浓缩循环再利用。例如:电镀行业、涂料生产行业、医药和农药行业、金属加工行业、造纸行业和原油生产行业等污水处理。 2、MVR蒸发器在化工工业领域的应用 对硫酸钠、过硫酸钠以及亚氯酸钠等化工原料的生产,香料的提纯,行业工艺水的处理,海水的淡化、有机添加剂的浓缩和结晶等生产过程中的应用。 3、MVR蒸发器在制药行业的应用 制药工业大多采用传统蒸发器,这不仅降低了药品的质量,更浪费了大量能源,因此MVR蒸发器的节能性使其广泛应用在制药行业。常用作生产西药的蒸发、浓缩、结晶和干燥、中药的浓缩。 4、MVR在食品行业中的应用 一般在食品深加工行业,大量采用蒸发技术是为了实现脱水的功能,如浓缩玉米浆和提取葡萄糖、氨基酸等。 5、MVR蒸发器在饮料工业中的应用 MVR蒸发器在饮料工业中是用来进行浓缩处理。如:番茄酱、果汁、果酱等。


±0.5°C(-40°C...0°C~ 150°C );
±0.25°C(-20°C...0°C~ 105°C )
MVR蒸发系统在其他行业的应用