杭州龙凤桑拿spa论坛,红楼阁app最新版本下载,深圳蒲友论坛网,杭州良家凤楼论坛信息
麦克传感中英文
CN
EN
ES
DE
FR
IT
RU
首页
产品
压力变送器
紧凑型压力变送器
流程工业压力变送器
压力开关
压力敏感元件
性能型MPM281系列
普通型MPM288系列
定制型MPM280系列
压力表
超高纯压力表
流量计
电磁流量计
超声波流量计
质量流量计
涡街流量计
涡轮流量计
电磁热量表
差压流量计
智能流量积算仪
流量开关
液位变送器
投入式液位变送器
雷达物位计
超声波液位计
磁致伸缩液位计
浮球液位计
液位开关
温度变送器
温度传感器
一体化温度计
双金属温度计
其他温度仪表
行业
水&污水
HVAC
泛半导体
海洋船舶
液压&气动
市政燃气
工业气体
机械制造自动化
油&气
化工
新能源
食品制药
造纸
冶金
电力
服务支持
产品样本
选型资料
产品说明书
产品调试软件
产品手册
视频库
视频库
常见问题
传感测量
流量测量
关于我们
关于我们
企业简介
质量管理
资质认证
加入我们
社会招聘
校园招聘
新闻动态
企业动态
产品动态
展会信息
展览会议
展会活动
联系我们
服务网点
授权经销商
温度变送器
用于液体、气体和蒸汽温度测量
介绍
温度变送器是一种测量温度并将其转换为标准化信号输出的设备,广泛应用于工业自动化、HVAC、制药、食品加工等领域。它通过热电偶或热电阻将温度信号转换为标准化电信号(如4-20mA电流信号)。经过稳压滤波、放大、非线性校正等处理后,输出与温度线性相关的4-20mA电流信号、0-5V/0-10V电压信号或RS485数字信号。
优势
高精度:能精确测量温度,并输出稳定的信号。
远距离传输:标准化信号(如4-20mA电流信号)适合长距离传输,抗干扰能力强。
多样化输出:支持电流信号、电压信号和数字信号输出,适应不同应用需求。
可靠性高:集成多种保护电路,适用于各种工业环境。 · 便于集成:易于与控制系统和数据采集系统集成,实现自动化控制和监测。
产品系列
温度传感器
温度传感器
工业用铂热电阻和热电偶作为测量温度的传感器,通常和显示 仪表、记录仪表和电子调节器配套使用。它可以直接测量各种生产 过程中从 -200℃~ 1300℃范围内的液体、蒸气和气体介质以及固 体表面的温度,防爆结构设计,适用于防爆场合。产品已被广泛的 应用在石油、化工、制药、电力、冶金、造纸等行业。
查看产品>
一体化温度计
一体化温度计
适用于常见工业应用的多种热电阻和热电偶温度传感器。
查看产品>
双金属温度计
双金属温度计
适用于常见工业应用的多种热电阻和热电偶温度传感器。
查看产品>
其他温度仪表
其他温度仪表
温度控制器是利用感温流体热胀冷缩及液体不可压缩的原理而实现自动调节。
查看产品>
相关应用
油田注水
在油田注水站的加压泵组、注水管道、注水井安装电磁流量计、温度/压力变送器、流量自控仪等仪表,实时监测注水量、压力、液位变化情况,达到控制井下注水压力和水量的目的。
更多详情
燃气管道
天然气从开采到终端用户使用,需要经过长的运输管道输送、过滤、除臭、调压的过程,在这个过程中对管道中的压力、温度监测,是保证系统正常运转的关键所在。
更多详情
火电
在电力行业,尤其是发电厂和输电系统中,精确监测和控制压力、液位、温度和流量至关重要。这些参数直接影响系统的运行效率和安全性。我们的监测仪表解决方案集成了先进的传感器技术和智能控制系统,能够在复杂环境下提供精准的数据和高效的控制,优化电力生产和传输过程。
更多详情
压载舱
压载舱液位监测通过利用电磁流量计、液位变送器、压力变送器等设备监测进水流量、水舱液位以及压力的数据,达到压载水系统精准控制的目的。
更多详情
换热站
在换热站供热系统安装电磁流量计、超声波流量计、液位变送器、压力变送器等设备,实时掌握供热管道流量、热量、温度、压力等数据,保障供热站正常运行。
更多详情
喷码机
喷码机是包装印刷业的常用设备之一,喷码机采用连续式喷墨技术,因此需要实时监测压力并及时预警,让打印机能够连续、稳定出墨,保障印刷品质。
更多详情
油气集输管道
把分散的油井所生产的油、气集中起来,经过处理和初加工,符合标准后进行外输。在工艺流程中需要包含油气分离、原油脱水、天然气净化等多个步骤,因此需要各类仪表对生产参数进行计量。
更多详情
燃气撬装设备
燃气撬装设备是燃气配送中的关键设备,在设备配置压力、温度变送器,实时监控测量的压力、温度参数,并远程传输至总控室,能够及时发现异常,保障设备和系统正常运行。
更多详情
锂电池气力输送系统
锂电池正负极材料生产需要粉体气力输送,它以在密封管道中通过气体能量输送固体粉末或颗粒。当输送颗粒较大、粘性较大、流动性差的物料时,容易发生堵料状况。在输送管道上分段设置压力变送器,当管道压力异常时进行报警,可及时定位异常点位,方便及时派人修复堵料异常情况,保障正常生产。
更多详情
油气输配系统/长输油气管道SCADA系统
油气输送过程中,需对相关管道、场站的生产及安防数据进行采集分析,一般需同步建设其配套SCADA系统。SCADA 系统可以实时地对管道全线的流量、压力和温度进行监视、控制和管理,以达到安全输送、降低消耗、提高经济效益的目的。
更多详情
油气井
在勘探开采过程中想要准确地获知流体性质,石油层深度等,需要通过测量地层压力、流体密度、温度等来确定。这些数据可以远程发送至线上调度指挥平台,并与其他油气井连接,形成一个油田专用物联网,从而实现油井生产数据自动采集、远程控制,实现油井生产的统一调度和智能化管理。
更多详情
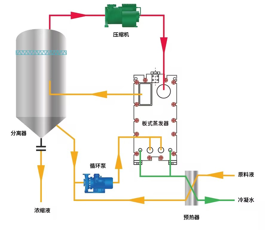
MVR蒸发器
MVR蒸发设备需要使用智能压力变送器监测分离器的液位,进行加料控制;监测冷凝水罐的液位,为冷凝器及时补给水,让泠凝器达到迅速冷凝;同时监测原料罐以及母液罐的原液液位高度,当液位消耗的时候,加原液保持工艺的正常进行。使用智能温度变送器在加热器中监测蒸汽温度,持续的加热原液,进行溶液、溶质的分离,同时监测分离器的腔体温度,将溶质和溶剂进行高效分离。使用流量计计算进料泵原料液的体积,累计流量。
更多详情
船舶水循环冷却
在船舶水循环冷却系统安装压力变送器、温度变送器、电磁流量计,保证中央冷却器的换热效率,实现最大程度的节能及海水流量的优化控制。
更多详情
阀门遥控
为保证主机的燃料供应,分离后的重油首先被泵至沉淀柜,加热盘管会将油加热分离,用分油机净化后通过持续的高位溢流进入到日用柜,日用柜直接与主机、锅炉或其它设备相连,通过加热随时取用。
更多详情
温控系统
船舶温控系统是通过制冷剂在冷凝器和蒸发器之间的循环,达到冷却加温和除湿的效果。
更多详情
化工现场自控
在化工行业,精确监测和控制压力、液位、温度和流量是确保生产安全和产品质量的关键。我们的综合监测解决方案提供了一整套先进的传感器和智能控制仪表,能够实时、精确地监测这些关键参数,并通过数据集成和分析优化生产过程。
更多详情
相关视频
麦克压力变送器工厂视频
案例
变送器在轮船压载舱上的应用
压变/温变/流量计的盾构机应用
下载
温度变送器产品手册
温度变送器选型样本
常问问题
两线制4~20mA变送器故障分析
相关阅读
麦克传感开发出低功耗温度压力一体变送器“MPM4706&MPM4736”,助力于水务电力、环保造纸、石油石化、液压与气动控制系统等行业的温度压力监测
产品中心
压力变送器
压力敏感元件
压力表
流量计
液位变送器
温度变送器
辅助配件
行业应用
水&污水
HVAC
泛半导体
海洋船舶
液压&气动
市政燃气
工业气体
机械制造自动化
油&气
化工
新能源
食品制药
造纸
冶金
电力
资源库
资料下载
服务支持
常见问题
关于我们
企业简介
营业执照
2025 麦克传感器股份有限公司 陕ICP备 14007510号-2
售前咨询
电话咨询
售后支持
网站反馈
电话咨询
(8:30-24:00)
产品咨询:
400-082-0660
邮件咨询:
info@microsensor.cn
公司地址:
陕西省宝鸡市英达路18号
扫码关注麦克传感公众号
网站反馈
麦克欢迎您反馈网站使用的各种意见。
回到顶部
主站蜘蛛池模板:
黑山县
|
汉沽区
|
积石山
|
深州市
|
楚雄市
|
林州市
|
三穗县
|
谷城县
|
成安县
|
普定县
|
高安市
|
石渠县
|
晋中市
|
康定县
|
延吉市
|
巴青县
|
阳城县
|
汤原县
|
贵港市
|
道真
|
乌拉特中旗
|
永平县
|
霍林郭勒市
|
潮安县
|
嘉义县
|
孟津县
|
开阳县
|
盐津县
|
科尔
|
舒兰市
|
正安县
|
怀化市
|
呈贡县
|
盐津县
|
咸丰县
|
麻栗坡县
|
册亨县
|
平果县
|
肥西县
|
利辛县
|
厦门市
|